“新冠”疫情影响下生物安全领域的新挑战和新机遇
0 引言
2020年初暴发的新型冠状病毒肺炎疫情,对我国的医疗系统和制药产业来说,是一次重大考验,暴露出全社会医疗、医药资源严重不足等问题,尤其是当前传染病等领域的新药研究投入比例不大。
2020年2月14日,中央全面深化改革委员会第十二次会议提出:“把生物安全纳入国家安全体系,要尽快推动出台生物安全法,加快构建国家生物安全法律法规体系、制度保障体系”。因此,在未来2~3年内,将会有更多在疾控中心和检验检疫部门之外,例如医院、高校、科研院所等研究机构建设更多P2或P3实验室,以满足国家生物安全战略需求。
另外,在此次会议上提出的“完善重大疫情防控体制机制,健全国家公共卫生应急管理体系”的15个体系、9种体制、4项制度都将增加政府向医疗卫生领域的投入。事实上,自2003年SARS后,国家加大了对医疗卫生的投入,政府支出占卫生总费用的比重由2003的17%迅速提高到了2011年的30.5%,增加了将近一倍,2018年占比高达28.26%。但与发达国家相比,还有很大差距,以2017年为例,我国医疗卫生投入为7 780亿美元(占GDP的6.4%),而美国则为34 920亿美元(占GDP的18%),GDP占比是我国的近3倍。
1 生物制药行业发展现状与机遇
相对于整个医药行业和其他主流子行业来说,我国生物制药是一个市场份额占有率较低的小行业,但潜力巨大,其发展速度和利润增长速度都高于化学制药和中药。近年来,国家加大对生物技术创新和生物产业发展的支持力度,使中国生物制药产业保持了快速的发展势头。
此次疫情让全社会都认识到了新药研发的不易,即研发周期长、验证药物有效性难、成功机率小。可以说,新药研发过程特点与新型冠状病毒高传染性、高爆发性及短周期等特性是相悖的。
据国家统计局数据显示,2014—2018年我国规模以上医药制造业,主营业务市场规模波动变化比较大,增长率持续下降。其中,2016年为医药制造业主营业务收入最高的一年;2018年,规模以上医药制造业主营业务收入有所下降,同比下跌11.54%。2019年1月—11月,我国规模以上医药制造业主营业收入累计达到21 596.5亿元,同比增长8.9%,实现利润总额2 842.8亿元,同比增长10%。扭转了连续四年的下降趋势。
从行业未来发展趋势来看,中国医药市场容量越来越大,规模将以14%~17%的速度增长。随着医药需求的增加和医疗保健体系的健全,我国将成为全球药品消费增长最快的地区之一。受新型冠状病毒肺炎疫情的影响,我国制造业开工、复工进程略受阻碍,前瞻估计2020年第一季度,我国医药制造业增速可能放缓,但由于中医药和生物制药的需求推动,二季度可能实现高速增长,但全年将逐渐趋稳,前瞻预计2020年全年将继续保持增长态势。
2 高等级生物实验室建设现状与机遇
在新型冠状病毒肺炎疫情的影响下,生物安全成为全社会关注的焦点。较高级别的生物安全实验室在公共卫生领域的作用也日益突显。
据悉,生物安全实验室根据所处理对象的生物危险程度,分为BSL-1、BSL-2、BSL-3和BSL-4共4个等级,对生物安全隔离的要求逐级增高。据不完全统计,目前我国共有近60个BSL-3实验室(截至2018年),主要分布在经济大省。个别省份虽然地域广、生物种群多、人口庞杂,但在此次疫情发生前,尚无BSL-3实验室。
战胜疾病需要药物和疫苗,归根结底就是依托实验室背后强大的科研力量作支撑。高等级生物安全实验室,无疫情时,可开展传染病致病机理、药物筛选、疫苗研发等研究;疫情暴发时,尽快研发出诊断试剂、防护技术和药物等,也可联合疾控中心开展疾病监测等。
结核病、布鲁菌病、禽流感、包虫病等传染病一直是部分省市区面临的重大公共卫生问题。依托高校加快布局集科研、教学、防疫功能为一体的生物安全BSL-3实验室对各地的战略安全具有重大意义。
各地都在重视生物科技领域的科研投入,加快补齐高等级生物实验室缺失短板,开展针对生物安全领域有关试剂、疫苗、药物的战略储备性研究,为提升生物安全防范应对能力提供有力技术支撑。
根据以上数据显示,当疫情结束时,医药行业将在未来一段时间进行增长式回归,迎来真正的光明。而医药行业一直与实验室有着紧密结合,建设生物制药实验室必将成为大势所趋,目前国家正在重点集中建设医院手术室和病房、制药厂、生物安全实验室、动物房等。
3 高等级实验室风量平衡及压力控制策略
3.1 一般方法
高等级实验室,内部设有定风量通风设备,如排气罩、通风试剂架等;也有变风量的通风设备,如通风柜。对于此类房间,由于房间可能产生大风量扰动,可使用串级控制解决方案。房间压力控制采用余风量法,即前馈控制。此控制方法是靠送、排风量之间保持一定的风量差来维持实验室内外产生一定的压差。
当房间总送风量大于室内回风和排风总量时,空气通过房间缝隙或余压阀排出,与相邻区域建立起正压,避免环境中的污染物进入室内,如洁净室等场所。
当房间总送风量小于室内回风和排风总量时,空气通过相邻房间或由室外进入室内,室内呈负压,此类负压系统是为了保证环境的安全,保证未经处理的污染物不会流向室外,如化学实验室等。
高等级实验室,对房间的压差和气流方向都有严格要求,必须确保压差和气流方向均得到稳定可靠的控制。对于这样的系统,仅使用余风量控制将会影响系统的安全性,建议增加房间的压差输入,采用后馈控制结合余风量控制的混合控制。
3.2 西门子解决方案及设备
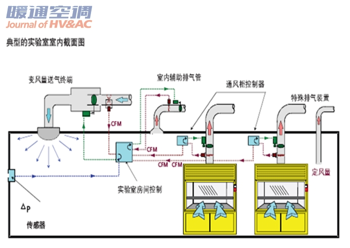
西门子实验室解决方案的做法是采用余风量控制作为基本控制方法,同时加入压差传感器和控制器,对余风量控制系统的余风量进行设定。当房间特性发生变化时,如风管的泄漏以及围护结构的气密性等发生变化,余风量也会发生变化(通常是变大),此时压差控制系统可以动态计算出一个合适的余风量,以保持稳定的压差控制。同时,一旦余风量增加到一个预定值时,系统将发出报警,此时可能需要对流量测量装置进行校正,或者对风管和围护结构的泄漏进行处理,使系统状态回到正常范围内。因此这样的系统可以通过对余风量的监视实现对整个实验室的控制系统、风管系统、围护结构完整性的监视。图1是典型的实验室室内截面图。

图1典型的实验室室内截面图
实验室中的送风量、室内辅助排风量、排风柜排风量、万向罩排风量等信息被送到西门子实验室控制器中,根据实验室的压力要求,调节送、排风的风阀。通过测量风量并控制送风和全面排风终端的风阀位置,实验室控制器可以维持房间送风和排风之间的余风量差值。
通风柜在实验室设备中担负着十分重要的职责,是必不可少的设备。因此,选择适宜的通风柜是实验室建设的重要环节,必须引起足够的重视。
通风柜按照排风方式分为:上部排风式、下部排风式和上下同时排风式3类。为保证工作区风速均匀,冷过程的通风柜应采用下部排风式;热过程的通风柜采用上部排风式;发热量不稳定的过程可在上下均设排风口,随柜内发热量的变化调节上下排风量的比例,从而得到均匀的风速。
普通的定风量系统需要人工调整固定叶片的风阀,调节通风柜的排风量,当调节阀处于某一角度时可达到期望的面风速。变风量控制是通过调节阀门的传感器改变风量以达到给定的面风速,而其成本相较标准式略高,更适用于要求精度高的场合。
在新建的实验室设计中包含空调,因此通风柜的使用台数必须纳入空调系统的计划中。通风柜在生化实验室中占有非常重要的位置,从改善实验室环境和劳动卫生条件、提高工作效率等方面考虑,通风柜的使用台数日益增多。随之而来的是通风管道,配管、配线、排风等都成为实验室建设的重要课题。使用通风柜的最大目的是排出实验中产生的有害气体,保护实验人员的健康,即要求有高度的安全性和优越的操作性,这就要求通风柜应具有如下功能。
1)释放功能:应具备将通风柜内部产生的有害气体用吸收柜外气体的方式,使其稀释后排至室外。
2)不倒流功能:应具有保证通风柜内部有害气体不反向流进室内的功能。为确保这一功能的实现,1台通风柜与1台通风机用单一管道连接是最好的方法;不能用单一管道连接的,也只限于同层、同一房间的可并联的,通风机尽可能安装在管道末端(或屋顶处)。
3)隔离功能:在通风柜前面应采用不滑动的玻璃视窗将通风柜内外进行分隔。
4)补充功能:应具有在排出有害气体时从通风柜外吸入空气的通道或替代装置。
5)控制风速功能:为防止通风柜内有害气体逸出,需要有一定的吸入速度。决定通风柜进风吸入速度的要素有:实验过程中产生的热量及与换气次数的关系,其中主要是实验材料和有害物的性质。通常规定的控制风速,一般无毒的污染物为0.25~0.38m/s,有毒或有危险的有害物为0.4~0.5m/s,剧毒或有少量放射性为0.5~0.6m/s,气状物为0.5m/s,粒状物为1 m/s。
通风柜是一个相对密闭的工作空间,用来保护使用者不暴露在内部气流下。空气流入通风柜的同时将废气排出。根据安全标准的要求,所有通风柜都需要有一个监视装置来通知使用者通风柜是否处于正常运行。

通风柜变风量控制方案如下:变风量通风柜排风量的控制,由专用控制器通过检测通风柜移动窗开度(移动位置)来进行面积计算,然后调节快速风阀开度。通风柜控制器(DXR2.E17)是一个全功能的、独立的控制设备。与实验室房间压力控制系统的控制设备相对独立,可作为一个独立的控制器。独立的通风柜控制器优点是,当其中一个控制器发生故障时,不会影响控制网络上的其他通风柜。
通风柜控制器包括控制器、控制面板、移动窗位置传感器。移动窗位置传感器安装在通风柜上或附着于窗上,并通过电缆连接到控制器上。
移动窗被安装上移动窗位置测量传感器。该传感器属于拉线式或滑轨式电位计类型,将会永久地附着在通风柜的结构上,最好是根据每个通风柜的设计将牵引拉线固定在移动窗的框上。单台控制器通过连接扩展模块可以测量最多不超过10个通风柜移动窗(其中包括2个垂直移动窗)。
所有通风柜控制器为BACnet控制器,以太网连接在IP层通讯。独立的控制器并不根据通讯接口来运行,通讯的中断并不会影响通风柜操作控制响应。发生故障时,控制器会继续根据预设参数以保持最大或最小设定来控制通风柜。
通风柜排风量取决于通风柜面风速的设定点(如面风速0.5m/s)和移动窗的开启位置,算出开启面积,同时计算出所需排风量。一旦排风量确定了,控制器会根据实测风量计算,通过PID模块输出,将VAV(变风量空调系统)驱动执行器达到精确位置需要的开度。
当总通风柜开口面积过小,根据设定的面风速,通风柜的实际排风量若低于通风柜设计的最小排风量时,控制器会保持通风柜设计的最小排风量。同样,通风柜控制器也可限制最大通风柜排风量。
快速风阀执行器的全行程工作时间是2s,在得到控制器的风量变化命令后,快速风阀执行器将在2s内达到命令设定值对应的位置。快速的响应时间保证了通风柜排风控制的安全性。
通风柜柜门动作引起的控制响应是无延时的,当柜门停下来1s内,排风量稳定在±5%的目标流量内,不会因任何测量原因而造成控制延误。
控制器具备无人模式功能,选定一个数字量输入,或根据中央站或者B-BC控制器内的时间表程序,就可从人工模式转换成无人模式,在无人模式下,面风速设定点将被设定为0.3 m/s,以节约更多能源。
通风柜控制器有一个操作面板,显示通风柜工作状态、面风速、排风量、时间和各类设定点参数。通过文字提示,操作人员很容易判断通风柜是否处于安全状态,当报警状态发生时,报警蜂鸣器会发出声响,操作人员可通过操作面板上的消声按钮取消声音。操作面板具备紧急排风功能,可即时应对发生的事故。
4 结语
建设高等级生物实验室离不开高科技的支撑,离不开富有经验的服务团队,西门子依托标准化的高科技产品,以及BSL-4高等级生物安全实验室的成功建设经验,必将为中国高等级生物安全实验室的发展建设贡献力量,为全人类健康谋福祉。
作者信息:
赵翔,男,1975年1月生,大学,高级工程师
200082上海市杨浦区大连路500号A楼6层
(021)38893960
E-mail:xiangzhao@siemens.com
上一篇:福建首个采用磁悬浮中央空调的动车站,海尔造![ 05-28 ]
下一篇:ABB助力瑞士购物中心为顾客提供舒适的购物环境[ 05-28 ]




